Oprogramowanie dla przemyslu

W Accuma specjalizujemy się w kompleksowym wdrażaniu rozwiązań z zakresu automatyzacjii robotyzacji procesów produkcyjnych. Naszym celem jest optymalizacja wydajności i jakości produkcji poprzez integrację nowoczesnych technologii, takich jak roboty przemysłowe, zaawansowane systemy sterowania oraz inteligentne układy wizyjne.

banner
services

Nasze uslugi obejmuja

*

Systemy MES

zapewniają pełną kontrolę nad procesami produkcyjnymi, zbierają dane w czasie rzeczywistymi wspierają podejmowanie decyzji operacyjnych.

*

Integrację z systemami SCADA

wizualizacja, monitoring i sterowanie procesamiw czasie rzeczywistym.

*

Rozwiązania IoT

połączenie urządzeń i maszyn w inteligentną sieć, umożliwiającą zbieranie danych oraz ich analizę.

*

Tworzenie aplikacji dedykowanych

oprogramowanie opracowane pod konkretne potrzeby, od sterowania linią produkcyjną po zaawansowane algorytmy optymalizacyjne.

*

Budowę systemów wizyjnych

integrację kamer przemysłowych oraz zaawansowanych algorytmów przetwarzania obrazu do wykrywania defektów, weryfikacji poprawności montażu czy monitorowania jakości produktów.

*

Systemy kontroli jakości

oprogramowanie wykorzystujące dane z czujników, kamer oraz innych urządzeń pomiarowych do weryfikacji zgodności produktów z założeniami projektowymi oraz normami jakości.

*

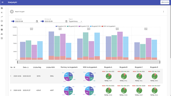
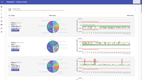
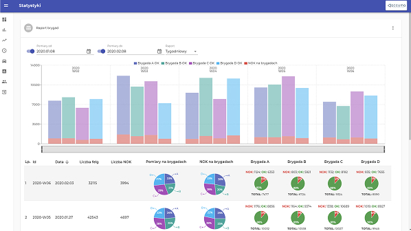
Zastosowanie SPC

wdrażanie systemów kontroli jakości opartych na analizie statystycznej procesów produkcyjnych, które pozwalają na bieżąco monitorować zmiany w procesiei identyfikować potencjalne odchylenia. Dzięki wdrożeniu SPC, nasz system umożliwia wczesne wykrywanie niezgodności i optymalizację procesów, co przekłada się na wyższą jakość produktów oraz mniejsze koszty związane z odrzutami i reklamacjami.

* Przykłady naszych realizacji

Formularz kontaktowy

Zadzwoń >